开课学院:Ky开元集团 制作人:张新华
课程名称 |
固体废物处理与处置工程 |
课程性质 |
专业必修课 |
学 分 |
2.5 |
学 时 |
40 |
开课专业 |
环境工程 |
授课对象 |
本科生 |
二、课程思政建设总体思路
《固体废物处理与处置工程》是环境工程专业核心课程之一,课程思政建设总体思路如下:
1.课程以我国2020年新修订的《中华人民共和国固体废物污染环境保护法》为根基,固体废物减量化、资源化、无害化原则(“三化原则”)为主线,有机契合我国固废废物管理的相关法律法规、技术规范和方法标准等课程思政元素。
2.在固体废物污染环境的相关规划、场地选址、公众参与中植根“以人为本、和谐共生”等习近平生态文明思想。
3.针对固体废物环境污染防治工程设计方案,通过技术方案的比较,培育精益求精的大国工匠精神。
二、案例基本信息
(一)案例名称:从“邻避效应”到“鸡犬相闻”——九江市生活垃圾焚烧发电案例
1.案例背景
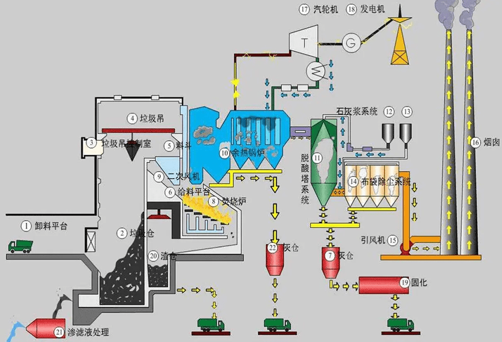
生活垃圾焚烧发电是一项利国利民的公益事业,不仅能够改善城市人居环境,提高环境质量,还可以避免和减轻生活垃圾堆积占地,实现大幅度减容,减轻卫生填埋场的处理压力,焚烧产生余热发电并网产生经济效益,实现固体废物减量化、资源化、无害化(“三化”原则)。
2019年,光大环保能源(九江)有限公司投资10.406亿元人民币,在九江市柴桑区赤湖工业园通江西大道以南,赤湖大道以西地块,建设生活垃圾焚烧发电项目。(是学生生产实践基地之一)
2.知识目标
(1)了解生活垃圾焚烧原理主要的焚烧技术及影响因素,学会从定性和定量两方面分析生活垃圾焚烧热平衡和烟气量;
(2)熟悉各种焚烧工艺系统的构成;
(3)掌握生活垃圾焚烧二次污染污染控制典型工程技术。
(4)将节能降碳,和谐共生。废物循环利用等思想植根学生血脉。
3.能力目标
(1)了解我国固废废物管理的相关法律法规,能够初步分析焚烧事故的主要发生原因;
(2)具备一定的辩证思维,客观看待问题的能力;
(3)将所学仿真实验方案设计、解决应用问题的知识探索,内化为理论知识,提高知识迁移能力和思维发散能力,潜移默化中培养学生锐意进取、持之以恒、追求卓越的环保工程师品质。
4.思政目标
(1)结合生活垃圾焚烧厂立项选址的“邻避效应”缘起,引导学生关注生活垃圾焚烧厂建设的环境影响,以人为本,公众参与的重要性和必要性;分析生活垃圾焚烧清洁生产、我国生态环境部关于垃圾焚烧厂“装-树-联”政策,实现生活垃圾焚烧发电与周边环境“鸡犬相闻”,实现工程建设与环境保护和谐共生的习近平生态文明思想;
(2)引导学生学习掌握我国关于固体废物处理与处置的相关法律法规、方针政策、技术规范、方法标准等,了解生活垃圾焚烧发电对我国“碳达峰、碳减排”政策实现的重大意义;
(3)培养精益求精的大国工匠精神,将环保工程师的优秀品质植根学生灵魂。
(三)教学设计与组织实施
3.1教学环节设计
(一)课前线上学习 |
教学活动 |
教师: (1)更新并发放教学案例; (2)发布学习通学习任务、研讨问题; (3)跟踪学生课前测验完成情况; (4)根据学情,收集学生学习重点和难点问题。 |
学生: (1)结合生产实习,仿真实训,熟悉案例内容; (2)完成学习通学习任务,以及线上测验; (3)针对问题开展线上讨论。 |
设计意图 |
(1)引导学生自主学习; (2)考察分析问题、观点表达、沟通辨别能力; (3)培养学生的实践能力和创新能力。 |
(二)课程导入 |
教学活动 |
教师: (1)结合生产实习,对案例背景进行回顾; (2)针对课前学情进行分析和总结; (3)梳理知识线条,引出课程学习的重点和难点。 |
学生: (1)初步形成知识链条,理解关键知识点和难点问题。 |
设计意图 |
引导学生快速进入课堂学习状态。 |
(三)课中学习与讨论——6.3有机固体废物焚烧处理 |
教学活动一 |
教师:对有机固废废物焚烧原理、技术、工艺,二次污染控制技术知识重点和难点进行梳理和解构。 |
设计意图 |
筑牢知识根基,深化知识理解。 |
教学活动二 |
教师: (1)发布研讨问题:什么是垃圾焚烧的“邻避效应”?结合案例,如何“邻避效应”? 
(2)将学生随机分为6~7个研讨小组。 |
学生: (1)小组研讨,形成问题结论; (2)进行课堂汇报,开展不同观点之间的辩驳。 |
设计意图 |
(1)培养团队协作精神; (2)思维启发,形成“头脑风暴”,加深对知识的理解; (3)培养学生聆听他人,沟通能力和社会责任感。 |
课程思政融入 |
课程思政目标1。 |
教学活动三 |
教师: (1)发布研讨问题:垃圾焚烧为何能够实现固体废物处理与处置的“三化”原则? 
(2)将学生随机分为6~7个研讨小组; (3)针对学生讨论结果,结合案例内容,梳理形成研究结论; (4)引导学生深入挖掘生活垃圾“三化”实践路径,明晰固体废物处理与处置“三化”逻辑思维关系。 |
学生: (1)小组研讨,形成小组研讨结论; (2)进行课堂汇报,针对不同观点进行相互辩驳。 |
设计意图 |
(1)形成“头脑风暴”,加深对知识的理解; (2)激发学生科技报国的家国情怀和使命担当; (3)提高正确认识问题、分析问题和解决问题的能力。 |
课程思政融入 |
课程思政目标2。 |
教学活动四 |
教师: (1)发布研讨问题:生活垃圾焚烧烟气脱硝工程设计中如何防止“氨逃逸”?如何实施烟气“二噁英”深度控制技术? 
(2)将学生随机分为6~7个研讨小组。 |
学生: (1)小组研讨,形成问题结论; (2)进行课堂汇报,开展不同观点之间的辩驳。 |
设计意图 |
(1)培养发现问题和分析问题的能力,并能够提出改进的措施和方法; (2)培养解决复杂工程问题的能力,建立工程思维。 |
课程思政融入 |
课程思政目标3。 |
教学活动五 |
教师: (1)发布深度研讨问题:生活垃圾焚烧发电项目与“碳减排”如何做到和谐统一? 
(2)将学生随机分为6~7个研讨小组。 |
学生: (1)小组研讨,形成研讨结论; (2)进行课堂汇报,开展不同观点之间的辩驳。 |
设计意图 |
(1)通过比较生活垃圾填埋处理碳排放过程,理解生活垃圾焚烧发电具有“控制甲烷排放+替代发电”双重碳减排效果; (2)形成“头脑风暴”,加深对知识的理解。 |
课程思政融入 |
课程思政目标2。 |
(四)课程小结 |
教学活动 |
教师: (1)对有机固体废物焚烧重难点内容和主干知识进行总结; (2)对焚烧二次污染控制技术的技术可行性和运维的复杂性、经济性,以及达标排放的必需性进行小结。 |
学生: (1)跟随老师同步陈述各条知识; (2)培养思辨思维,提高学生客观辩证看待问题的能力。 |
设计意图 |
加深知识理解,巩固知识掌握。 |
(五)课后巩固提升 |
教学活动 |
教师: (1)布置课后作业; (2)布置课后学习通讨论题目。 |
学生: (1)完成课后作业; (2)完成课后学习通研讨。 |
设计意图 |
(1)形成知识学习的闭环,通过形式多样的课后讨论; (2)将“节能降碳”、“和谐共生”、“固体废物循环利用”植根学生内心,达到知识目标、能力目标、思政目标、环保工程师素质培养的高度融合; (3)实现“高阶性、创新性、挑战度”学习任务,使课程价值得以进一步升华。 |
3.2教学方法
(1)实施以“目标问题导向”的线上线下一体化混合式教学方法
根据教学条件和学情分析,案例教学实施以“目标问题导向”的线上线下一体化混合式教学方法,在整个教学过程中形成“一个中心、两个维度、三个阶段、四个导向、五类问题”的教学过程。即以“环保工程师能力和素养培育为中心”,实现教学目标;教学组织上分为线上、线下两个维度,教学过程分为课前、课中和课后三个阶段,循序渐进,形成闭环效应;从专业知识、工程技能、社会实践和素质(思政)培养四个方面提升教学效果;教学内容按照“基本知识、重点知识、难点内容、工程素养、能力提升”展开,使学生的脑“活”起来、身“趴”下去,技“钻”进去,思“红”起来,筑牢立德树人根基。
(2)考核评价方案
课程评价采用形成性评价,通过学生课前线上的预习、讨论、检测,课中案例讨论,课后习题作业,学习通讨论等教学过程的记录、行为学观察进行评价、反馈。

图1课程导学路径

图2课程思政实现路径
(四)教学效果与反思
本次教学以案例教学为切入点,将课程思政的内容融入教学内容中。课程以生活垃圾焚烧选址的“邻避效应”导课,以环境保护、人与自然和谐发展、理想信念教育为核心,激发学生认知、情感和行为的认同,实现知识的传授、能力培养和价值引领的有机结合,实现立德树人的培养目标。课程教学设计以学生为主体,教师负责组织课堂,引领课堂走向和节奏,将“节能降碳”、“和谐共生”的核心理念融入课程内容。
《环境工程原理》等先行课程也接触到固体废物焚烧和垃圾发电等知识内容,但在深度上相对偏低,课程通过案例教学让学生深入了解“固体废物焚烧的内在过程和工艺设计”,在教学深度上有较强的拓展;此外,通过形式多样的问题讨论,在广度上进行了大量的延伸,不仅可以满足差异化的教学要求,为学生的后续学习奠定基础。
本课程开设于环境工程专业第6学期,《大气污染控制工程》、《物理性污染控制》、《环境规划与管理》,《环境影响评价》等专业课程处于同步学习阶段,学生专业能力尚显不足,综合融通的系统思维未能完全形成,学习的深度、广度和持久性不够,因此,后续教学需要引入特点鲜明的地域化教学案例和项目化教学手段,多渠道拓展学生的逻辑思维能力和专业能力。
四、课程思政建设特色与创新
本课程通过有机固体废物焚烧处理章节内容案例教学,将课程思政的内容有机融入教学过程,围绕学生这一主体,将立德树人这个中心环节落到实处,课程思政建设特色与创新实现“四化”,即“内容丰富化、载体多元化、环节全程化、育人静默化”,现总结如下:
(1)课程思政内容丰富化
课程思政以生活垃圾焚烧发电厂立项选址的“邻避效应”为“引发剂”,从生活垃圾发电厂项目的环境影响,公众参与,到生活垃圾焚烧发电的清洁生产,二次污染控制工程设计,全过程环境管理,以反应式链的形式引入我国关于固体废物处理与处置的法律法规、方针政策、技术规范、方法标准等课程思政元素,最终实现生活垃圾焚烧发电与周边环境“鸡犬相闻”美好愿景,践行工程建设与环境保护和谐共生的习近平生态文明思想。
(2)课程思政载体多元化
课程思政分别以发生在学生身边的案例(本案例为生产实习基地之一)、固体废物处理与处置虚拟仿真实训、问题研讨为载体,从顶层设计、链路设计、细节多维度设计精心组建课程思政元素。
(3)课程思政环节全程化
通过在课前、课中、课后整个环节全程有机植入课程思政元素,拓宽课程思政生命链条,增强课程思政的生命周期。
(4)课程思政育人静默化
本课程在授课过程中严格做到“不为不惟”,即“不为思政而思政,不惟思政而思政”,课程思政元素与授课环节有机结合,通过问题研讨引导学生思考为什么要这么做?为什么不能这么做?在问题辨析中自然而然的引入可成思政元素,在“春风化雨、润物无声”中实现环境工程专业自信、技术报国、使命担当、家国情怀的静默化育人。